Grafana Prometheus 를 사용한 서버 시각화
https://www.youtube.com/watch?v=2b6pIpPO1To

[1] 프로메테우스 설치 (https://prometheus.io/download/)








## vi prometheus.yml 보기

## 프로메테우스 그룹과 사용자 생성
## sudo groupadd --system prometheus
## sudo useradd --system -s /usr/sbin/nologin -g prometheus prometheus

## 권한변경
## sudo chown prometheus:prometheus . -R

## root 스위치 유저

## systemd 에 서비스 등록
## cd /etc/systemd/system
## vi prometheus.service


## systemctl daemon-reload
## systemctl status prometheus
## systemctl start prometheus

## journalctl -xe (에러분석)


## mkdir -p /var/lib/prometheus
## chown prometheus:prometheus /var/lib/prometheus
## systemctl restart prometheus
## systemctl status prometheus


## 프로메테우스 화면 (localhost:9090)


----------------------------------------------------
[2] Node Exporter 설치

## mkdir -p /etc/prometheus/exporters
## chown prometheus:prometheus /etc/prometheus/exporters

## node_exporter 이동 및 권한 수정


## systemd 서비스 등록


## vi node-exporter.service
## systemctl daemon-reload
## systemctl start node-exporter
## systemctl status node-exporter

## localhost:9100 접속

## sudo vi prometheus.yml 파일 수정


## node_exporter 잡 추가

## systemctl restart prometheus

## 프로메테우스 --> Status --> Targets 확인

## 메트릭 확인 성공

---------------------------------------------------------------------------------
[3] Mysqld Exporter 설치
## sudo cp mysqld_exporter /etc/prometheus/exporters


## sudo vi my.cnf



## mysql

## my.cnf DB접속정보 등록

## ./mysqld_exporter --config.my-cnf=/etc/prometheus/exporters/my.cnf

## localhost:9104


## Systemd 서비스 등록
## cp node-exporter.service mysqld-exporter.service
## vi mysqld-exporter.service


## systemctl daemon-reload
## chown prometheus:prometheus /etc/prometheus -R
## systemctl start mysqld-exporter


## 프로메테우스 수집정보 등록
## sudo vi prometheus.yml



## systemctl restart prometheus
## 프로메테우스 --> Status --> Targets 확인


-------------------------------------------------------------------------------
[4] Apache Exporter 설치

## Github Release 클릭


## apache_exporter 설치


## apache_exporter 이동 및 권한 변경


## Systemd 서비스 등록
## cp mysqld-exporter.service apache-exporter.service
## vi apache-exporter.service


## systemctl daemon-reload
## systemctl start apache-exporter
## systemctl status apache-exporter

## journalctl -xe (에러분석)

## 오타 수정 (scarpe --> scrape)

## systemctl daemon-reload
## systemctl restart apache-exporter
## systemctl status apache-exporter




## 프로메테우스 등록




---------------------------------------------------------------------------
[5] 그라파나 설치


## 명령어 3개 실행






## sudo /bin/systemctl daemon-reload
## sudo /bin/systemctl enable grafana-server
## sudo /bin/systemctl start grafana-server


## 그라파나 로그인 방법 (admin/admin)


## 데이터소스 추가 (Configuration --> Data Sources 클릭)

## Add Data Source --> 프로메테우스 클릭


## URL 만 수정

## Save & Test

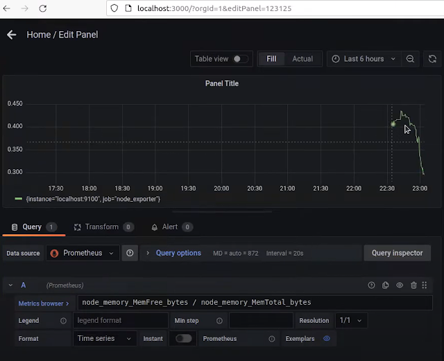
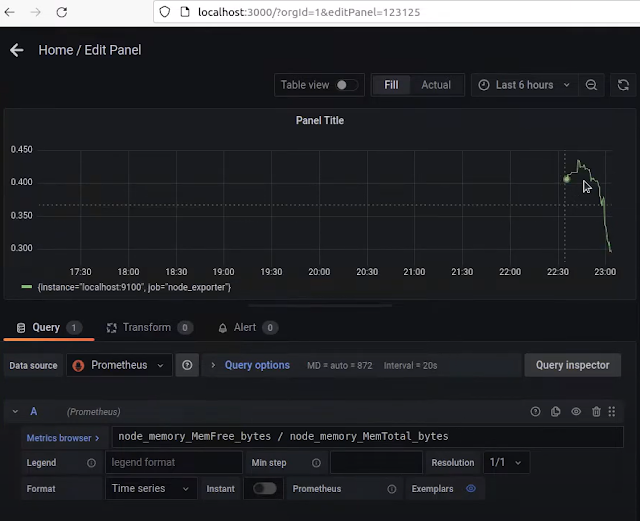
## Add Panel 클릭 --> Add a new panel 클릭


## Metrics Browser --> node_memory 입력


## 프리 메모리 퍼센트로 변경



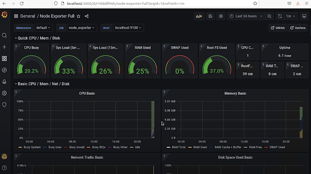
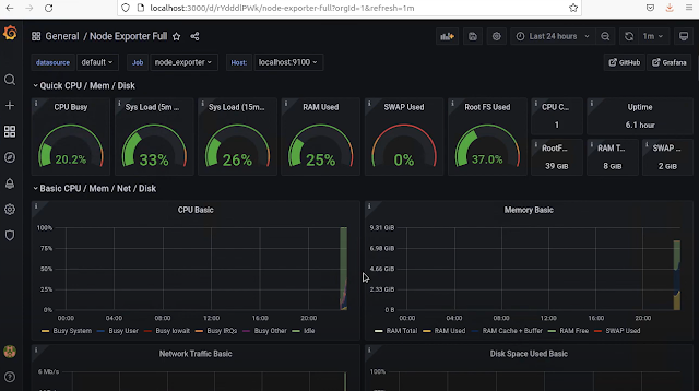
## 그라파나 대시보드 샘플 적용 --> Node Exporter Full 선택


## Copy ID to Clipboard

## Create --> Import 클릭 --> ID 붙여넣기




'[GPUaaS] > Prometheus' 카테고리의 다른 글
| [NCP 실전] kubectl rollout restart statefulset prometheus-k8s -n monitoring 의미 (0) | 2026.01.14 |
|---|---|
| [NCP 실전] Prometheus Alertmanager - AlertRule 적용 (0) | 2026.01.13 |
| Thanos for Kubernetes in S3 with Grafana and Prometheus (1) | 2026.01.13 |
| [NCP 실전] NCP Kubernetes + Prometheus + Alertmanager 환경에Thanos + NCP Object Storage 연동 (0) | 2026.01.13 |
| [NCP 실전] Kubernetes 내부 DNS 주소 규칙 (0) | 2026.01.13 |
| [NCP 실전] Kubernetes에 Prometheus + Grafana 모니터링 구성 (0) | 2026.01.12 |
| Helm을 사용하여 Kubernetes에 Prometheus 설정 | Prometheus를 사용한 Kubernetes 모니터링 (0) | 2026.01.12 |
| [Prometheus] Node Exporter의 역할!! (@2025년 최신) (1) | 2025.10.03 |
댓글